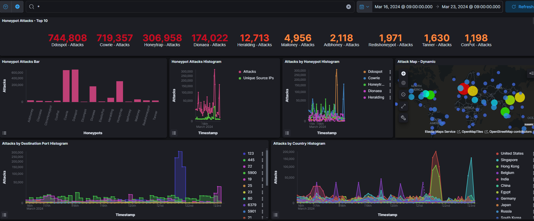
今週のアクセス数上位ポート

今週は196万件でした。
アクセス数上位ポート ①123 ②445 ③22 ④5900 ⑤19
ここ最近は、123番ポート(NTP)へのDDoSが鳴りを潜めていましたが、今週は久々にダントツでした。21日夜(JST)のアメリカと香港からのDDoSが突出していました。

いつも通り、DDoS以外では、445番ポートと22番ポートへのアクセスが多いです。
ベルギーからは、相変わらず、定期的にあらゆるポートへのアクセスが来ていました。


123番ポートだけを見てみると、やはり21日夜のアクセスがあまりに多すぎます。
23日朝(JST)にはシンガポールからのアクセスが急激に増えました。22番ポートへのアクセスです。

There were 1.96 million accesses this week.
Top ports accessed: (1) 123 (2) 445 (3) 22 (4) 5900 (5) 19
DDoS to port 123 (NTP) has been quiet recently, but this week it was the highest number in a while. 21 (JST) DDoS from the U.S. and Hong Kong were prominent.
As usual, non-DDoS accesses to port 445 and port 22 were the most common.
From Belgium, as usual, accesses to all ports were coming regularly.
Looking only at port 123, there were still far too many accesses on the night of the 21st.
On the morning of the 23rd (JST), there was a sharp increase in accesses from Singapore, to port 22.
今週のアクセス数上位国




アクセス数上位国(DDoS以外)
①シンガポール(22) ②インド(445)
③エジプト(445) ④中国(445)
⑤アメリカ(5900) ⑥ベルギー(445)
毎回のことですが、ベルギーは満遍なく、ウェルノウンポート以外のポートへのアクセスが多いため、トータルで上位に来ています。今回1位から3位までのシンガポール、インド、そしてエジプトからのアクセスは、ほとんどが、ウェルノウンポートへのアクセスばかりでした。
Top countries by number of accesses (other than DDoS) ①Singapore (22) ②India (445) ③Egypt (445) ④China (445) ⑤ U.S.A. (5900) ⑥ Belgium (445) As is the case every time, Belgium is at the top of the total list because of the large number of accesses to ports other than the well-known port. Most of the accesses from Singapore, India, and Egypt, ranked from 1st to 3rd this time, were all to well-known ports.
今週の攻撃IDパスワード

その他
| 3/18 | 「電気料金未払い」と不安煽りクレカ情報だまし取るフィッシング | GigaZiNEE |
| 3/18 | 複数端末がマルウェア感染、情報流出の可能性 – 富士通 | GigaZiNE |
| 3/19 | JRA海外駐在員事務所でフィッシング被害 – メールボックスに不正アクセス | GigaZiNE |
| 3/19 | 1年で不正サイトへのアクセス7億件をブロック – 前年から4割増 | GigaZiNE |
| 3/19 | サイバー攻撃レポート 2024年2月 | CloudGate |
| 3/19 | 日本・韓国・ドイツ・フィンランド・アイルランド・ポーランドがアメリカ主導のスパイウェア対策協定に参加 | GigaZiNE |
| 3/19 | スマートホーム規格「Matter」の策定団体であるCSAがIoT機器のセキュリティ標準規格を発表 | GigaZiNE |
| 3/20 | Microsoft、2048bit未満のRSA鍵使用を非推奨に | ITmedia |
| 3/21 | 「ロシアや中国などの外国の敵対勢力から個人情報を保護する法律」が414対0の全会一致で下院を通過、アメリカ版GDPR実現も一歩前進 | GigaZiNE |
| 3/21 | ランサムウェア被害による情報流出を確認 – アニエスベー | GigaZiNE |
| 3/21 | サーバがランサム被害、データが暗号化 – 愛知陸運 | GigaZiNE |


コメント