今月のアクセス数上位ポート

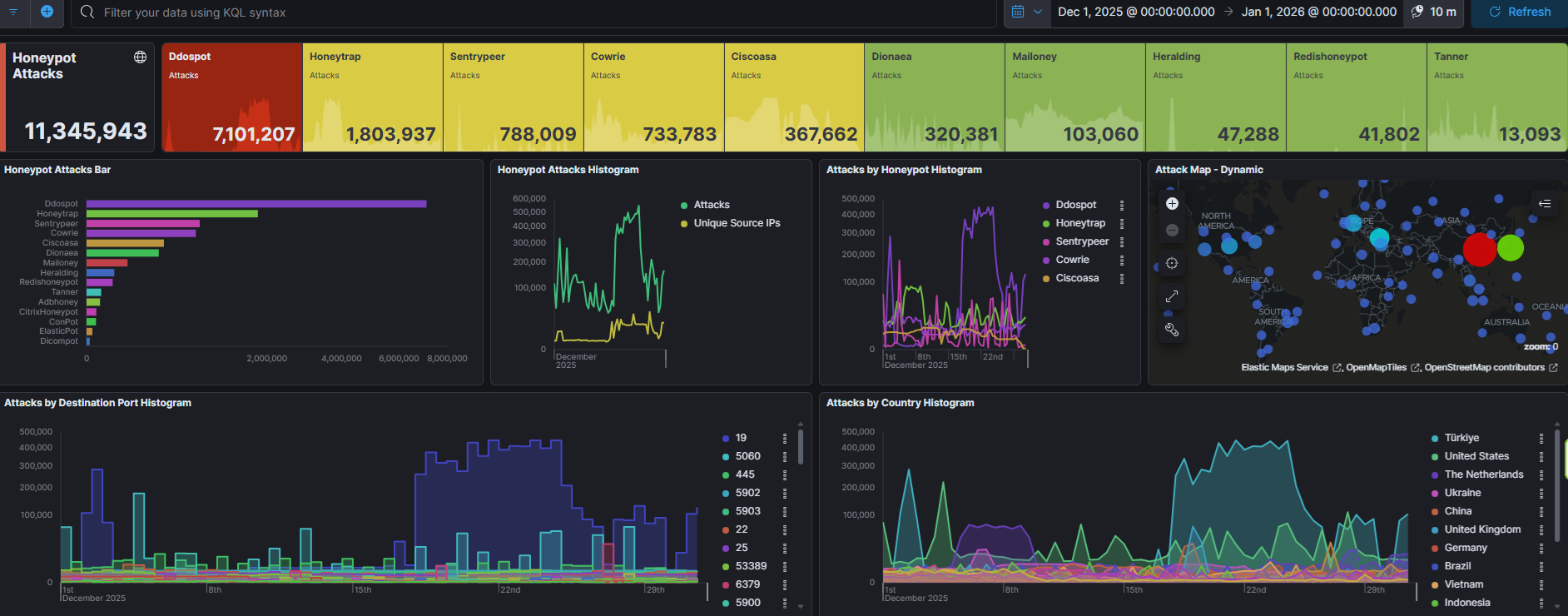
今月は1100万件ありました。先月から300万件もふえました。やはりDDoSの影響が数字に影響を与えます。やはり19番ポートへのアクセスが影響大です。今月もトルコからのアクセスが大半でした。
アクセス数上位ポート ①19(Chargen) ②5060(SIP) ③445(SMB) ④5902(?) ⑤5903(?)









今月のアクセス数上位国



アクセス数上位国 ①トルコ(19) ②アメリカ(5060) ③中国(19) ④イギリス(19) ⑤ドイツ(25)
今月は、ヨーロッパが多い。イギリス、ドイツが入ってくることはあまりなかった気がします。イギリスの19番ポートは、ただ単に使われただけ感がありますが、ドイツの25番ポートはなぜドイツだったのでしょう?
今月の攻撃IDパスワード

| ユーザ名(top500) | 試行数 | パスワード(top500) | 試行数 |
| root admin user ubuntu test oracle postgres alex Admin git guest mysql hadoop 345gs5662d34 sa debian pi sol backup nginx solv solana ftpuser ftp www developer docker es dspace elastic dev centos apache newuser administrator elasticsearch ftptest support odoo deploy master server tomcat jenkins test1 ec2-user zabbix (空白) es2 operator weblogic daemon 123 ubnt www-data nagios testuser minecraft redis validator steam user1 test2 gerrit open admin1 bitnami uftp vagrant ansible student username Accept: / anonymous simplified source sysadmin webmaster wang svn test3 User-Agent: python-requests/2.27.1 demo tom kafka mongodb system ts3 secret dolphinscheduler dell sonar deployer rosa GET / HTTP/1.1 bot default nexus user2 node fedora tempuser frappe gitlab web esuser test4 User-Agent: Go-http-client/1.1 app oscar redhat gpadmin dmdba 0 loginuser zookeeper huawei webadmin devops plex prueba grid search manager Accept-Encoding: gzip dbadmin lenovo gitlab-runner jito ssh teamspeak asterisk cacti ftpadmin eth minima rancher a bob squid ranger ts kingbase nvidia vyos 1234 orangepi azureuser flink runner odoo17 root1 super richard service tools AdminGPON amir ethereum hduser sshd user3 vps lighthouse monitor david jira appuser info flask cisco factorio fred user01 User-Agent: chrome/126.0.0.0 hive niaoyun ali httpd vncuser vpn odoo16 odoo18 sql bigdata onkar john samba linux palworld root2 kali bin debianuser media btf sammy Administrator adam esearch share sync testftp basit cbm teste thomas 123456 ftpguest helpdesk kipt opc yealink Test lsfadmin nobody proxy wso2 client cloud elsearch gg installer nsroot rocky 1 api astra bitrix cinema config dba smart sqladmin aaa hello jacob splunk tech tester victor abc andy free nextcloud syncthing tibero worker z kelly myuser proxyuser nikita rebecca redmine sahil webuser work guest1 library observer terraria admin123 jumpserver langchain auto bdp cf1c22 cms dtplat erp erpnext george kim kyt matei matrix mega old roamware sit thin trader user_czn wacos wrpinto xbmc yarn zmarin admian anton belkinstyle casaos cds chaima create delhi deploy_jenkins dixi dummy3 exploit fac g img ionadmin iplms joel joggler lucky newadmin nil office omm person rimuru tangxy umra weewx xwld zhyfj114514 zjw zlm godfrey ituser ivan joaquin joro kuro psybnc qiyuesuo sipv software strycek veysel GET /cgi-bin/authLogin.cgi HTTP/1.1 GET /solr/admin/cores?(略) HTTP/1.1 GET /v2/_catalog HTTP/1.1 adMIN cloudera cozmo dgxadmin github jack kubernetes max mongo padhm syncuser telecomadmin xfusion zzc GET /query?q=SHOW+DIAGNOSTICS adminuser ahmed customer django exx hu javad kapsch messagebus middleware rahul telnet tony user100 userb usuario GET /solr/admin/info/system blue builder data list nishant openbravo paas plexserver radio router vhserver USER aDmIn actions devuser esroot gns3 gpuadmin intel moodle packer roots ADMin ADmiN AdMIn AdmiN acer backend deamon halo mapr mike solr spark svnuser trading ts1 user5 valheim vpnuser airflow angel autcom cgpexpert ddd int jrodrig pivpn pul rstudio supervisor ts2 tushar wpyan yuanwd zhouh adMIn admin1234 bitwarden cc dd elemental ftp1 java jmarquez peter socks sonarqube toto GUeSt aDMIn aDMin amssys azure carol epsuser hdfs joe mc odoo15 superset test01 user6 zhangsan GuesT aDmin alireza daniel degen fan guest123 liyang local mcserver neo4j ollama soporte storage superadmin vtatis GUESt USR2 aDmiN botuser copia gUEsT gits intell oneadmin onlime_r prOXyUSer pritchard qw sales1 sftp sistemas stperez tidb tuan userroot will GUEst GuEsT UsEr admin2 adsl alan aman brain cseadmin csgo | 35818 8547 5348 4318 3592 3327 2963 2184 2096 1893 1789 1701 1369 1210 1102 1058 1008 843 763 746 700 691 677 655 655 607 603 587 571 552 532 521 504 485 477 454 448 422 408 393 391 375 371 370 365 362 362 325 322 306 286 276 270 243 241 238 238 236 233 206 205 203 194 182 182 180 179 178 175 171 168 165 159 157 157 157 157 156 155 154 154 152 150 150 146 143 142 141 140 136 132 123 120 119 113 113 113 112 109 108 104 102 101 100 100 99 99 97 97 95 95 94 93 91 91 91 90 84 81 81 81 80 78 75 72 72 72 71 71 69 69 68 67 67 66 66 66 65 64 64 63 63 62 62 61 59 59 58 58 58 57 57 57 56 56 56 55 55 55 55 55 55 55 54 54 53 53 52 52 51 50 50 50 50 49 48 48 47 47 47 47 46 46 46 45 45 44 44 43 43 43 42 41 41 41 40 40 39 39 39 39 39 39 38 38 38 38 37 37 37 37 37 37 36 36 36 36 36 35 35 35 35 35 35 35 34 34 34 34 34 34 34 34 34 33 33 33 33 33 33 33 32 32 32 32 32 32 32 32 31 31 31 30 30 30 30 30 30 29 29 29 29 28 28 28 27 27 27 27 27 27 27 27 27 27 27 27 27 27 27 27 27 27 27 27 27 27 27 27 26 26 26 26 26 26 26 26 26 26 26 26 26 26 26 26 26 26 26 26 26 26 26 26 26 26 26 26 26 26 26 26 26 25 25 25 25 25 25 25 25 25 25 25 25 24 24 24 24 24 24 24 24 24 24 24 24 24 24 24 24 24 23 23 23 23 23 23 23 23 23 23 23 23 23 23 23 23 23 22 22 22 22 22 22 22 22 22 22 22 22 21 21 21 21 21 21 21 21 21 21 21 20 20 20 20 20 20 20 20 20 20 20 20 20 20 20 20 20 20 19 19 19 19 19 19 19 19 19 19 19 19 19 19 19 19 18 18 18 18 18 18 18 18 18 18 18 18 18 17 17 17 17 17 17 17 17 17 17 17 17 17 17 17 16 16 16 16 16 16 16 16 16 16 16 16 16 16 16 16 15 15 15 15 15 15 15 15 15 15 15 15 15 15 15 15 15 15 15 15 15 14 14 14 14 14 14 14 14 14 14 | 123456 admin password 123 (空白) 123456789 12345678 alex 12345 1234 qwerty P@ssw0rd 111111 345gs5662d34 3245gs5662d34 1q2w3e4r admin123 passw0rd 123123 1234567 654321 ubuntu root 1234567890 password1 123qwe 1 welcome test p@ssw0rd nginx abc123 user 0 root123 solana 123abc 123321 Password qwerty123 letmein wasd pass123 Host: 180.○.○.○:23 postgres 1qaz2wsx sol guest 321 solv 12 123qwerty 54321 test123 4321 oracle es2 Passw0rd default admin@123 debian server git 666666 toor pass qwer1234 root@123 1234qwer mysql qwe123 password123 q1w2e3r4 ubnt changeme 123123123 P@ssw0rd123 Admin@123 secret 1q2w3e fuk19600 ftp passwd administrator Aa123456 Accept-Encoding: gzip, deflate Connection: keep-alive deploy oracle123 centos raspberry q1w2e3 hadoop qwertyuiop 1qaz@WSX www dragon apache 0 testuser master postgres123 P@ssword root1 test1 test321 iloveyou pass1234 555555 123456a 21 Password1 dev validator 987654321 abcd1234 docker bot qwerty123456 passpass test@123 7777777 user1 321123 888888 zabbix node support ubuntu@123 ftpuser jenkins mysql123 Connection: close root1234 operator 123456b 123456c admin1 Accept: / alpine elasticsearch Admin123 git123 redhat PASSWORD demo test2 ubuntu123 admin1234 elastic guest123 developer user123 n0=acc3ss oracle@123 user@123 !QAZ2wsx adminadmin backup minecraft rootroot 1111 weblogic 1qazXSW@ jito nginx123 dspace ethereum system 1qazxsw2 Pa$$w0rd plex vagrant Admin@9000 Huawei12#$ linux mynoob a tomcat web postgres@123 !Q2w3e4r hadoop123 testpass git@123 odoo qwertyui Qq123456 es ftpuser123 root123456 ansible Qwerty1 ftp123 wang123 P@ssword123 server@123 sonar Xpon@Olt9417# anonymous root12 Ab123456 gpadmin nagios orangepi 1qaz@wsx deployer guest1 manager teamspeak ts ALC#FGU P@55w0rd devops student test3 gitlab pi ——fuck—— aa123456 amir dev123456 kafka welcome1 Huawei@123 tom uftp A123456a jyb-2025 nexus steam aA123456 !Q@W3e4r 1Q2w3e4r dolphinscheduler rancher temp vyos data squid 1234abcd david ec2-user grid lenovo nPSpP4PBW0 oracle1 ranger redis steam123 nvidia odoo17 rootpass !@#$%^&* Aa@123456 a1234567 a123456A cisco123 dolphinscheduler123 eth app gitlab-runner sysadmin 11111111 Root123 appuser esuser flink hive odoo18 oscar pa55w0rd wang 123qweasd P Test123 deploy123 odoo16 123456abc 1qaz@WSX3edc abcdefg adminroot apache123 asterisk bigdata click1 config es123456 postgres1 r00t rootme tools 123qwe!@# 321start admin01 bin calvin dell helpdesk test1234 user2 @ anonymous@ dmdba factorio jira qq123456 !@#$% 123456qw 123pls123A! bob ftpguest ftptest oscar123 p4ssw0rd palworld sshd super tom123 www123 88888888 huawei media root12345 samba tomcat@123 zookeeper basit fred pa55word root1234567 runner user3 0l0ctyQh243O63uD P4ssw0rd P4ssword Password@123 esearch kingbase p@ssword root12345678 root123456789 Guest123 daemon dell@123 ipscan jenkins123 m0n1t0r nsroot rocky testing ubuntu1 api elastic123 elasticsearch123 odoo123 onkar123 p4ssword yealink 123solana OkwKcECs8qJP2Z abc@123 asteriskftp dbadmin docker123 kipt library lsfadmin minima qwerty12 1q2w3e4r5t 1qaz!QAZ Aa112233 Abcd1234 Pa$w0rd Pa$word admin2024 dcc8080990a. geyser langchain vps wso2 !@ —fuck_you—- @dmn!Amn3t Changeme_123 User123 abc access andrew bdp cisco cms dtplat joel matrix office open roamware root321 service sit123456 tester thin123 wacos 123.com Password123 Ubuntu123 adminpass backup123 chaima delhi deploy_jenkins eve exploit fac huawei@123 img iplms omm shredstream tangxy@123 umra@123 zhyfj114514 123qwe123 Qwerty a123456 dspace123 erp ftp1 godfrey installer ituser joaquin kuro newuser nextcloud postgresql proxy solana123 thomas welc0me xwld123456 0 Aa12345678 Aa123456@ Solana cf1c22 cozmo dgxadmin es123 george nimda pa$w0rd qaz123!@ testtest !QAZ@WSX 11111 72ca06 anton asdf1234 azureuser explorer guest@123 mysql1 nikita nobody padhm rebecca tech 0 12qwaszx Pa55w0rd administrator@123 cloud icatch99 kali kelly lenovo@123 trustix Aa1234567 abc123456 admin12 dspace1 frappe ftptest123 guestpass htpcguides kim123 lifesize pass@123 qwerty1234 root1234567890 root2024 rr123456rr software userpass 11223344 12341234 | 8240 4455 4013 3006 2676 2192 2144 2118 2101 2002 1847 1251 1222 1211 1185 1125 1079 1045 1030 976 967 946 934 924 921 714 696 671 648 624 592 580 538 527 527 527 475 474 470 459 432 430 409 394 383 377 373 369 365 344 341 341 339 337 336 328 322 303 303 298 266 244 243 242 224 216 207 203 201 196 193 185 182 175 174 173 165 164 164 162 162 161 158 156 154 152 152 150 149 148 148 147 145 145 144 141 136 133 132 129 128 127 126 126 125 123 119 119 117 115 115 114 114 114 113 113 113 112 112 110 110 109 109 107 107 106 102 101 101 100 100 100 97 96 95 94 94 94 93 93 93 92 92 92 90 90 90 90 88 88 88 85 84 82 82 82 81 81 81 81 81 80 80 79 76 76 75 75 75 74 74 74 74 73 73 73 73 73 72 72 71 70 68 68 68 66 66 66 65 65 64 64 63 62 62 62 61 60 60 59 59 59 58 58 58 58 57 57 57 57 57 57 55 55 55 55 55 53 53 52 51 51 51 51 51 50 50 50 49 49 49 49 48 47 47 47 47 47 47 46 46 45 45 45 45 45 45 45 45 45 45 44 44 44 43 43 43 43 43 43 43 42 42 42 41 41 41 41 41 41 41 41 41 41 40 40 40 40 40 39 39 39 39 39 39 39 39 39 39 38 38 38 38 37 37 37 37 37 37 37 37 37 36 36 36 36 36 36 35 35 35 35 35 35 35 35 35 35 35 35 35 34 34 34 34 34 34 34 33 33 33 33 33 33 32 32 32 32 32 32 32 32 32 31 31 31 31 31 31 31 31 31 31 30 30 30 30 30 30 30 29 29 29 29 29 29 29 29 29 29 29 28 28 28 28 28 28 28 28 28 28 28 28 27 27 27 27 27 27 27 27 27 27 27 27 27 27 27 27 27 27 27 27 27 27 27 26 26 26 26 26 26 26 26 26 26 26 26 26 26 26 26 26 26 26 25 25 25 25 25 25 25 25 25 25 25 25 25 25 25 25 25 25 25 24 24 24 24 24 24 24 24 24 24 24 24 24 23 23 23 23 23 23 23 23 23 23 23 23 23 23 22 22 22 22 22 22 22 22 22 22 21 21 21 21 21 21 21 21 21 21 21 21 21 21 21 21 21 20 20 |


コメント