
2026年1月現在、T-Pot自体は24.04のまま変更ありませんが、Deiain13に対応したものが出てました。
ということで、私のT-PotもDebian13にインストールし直しました。
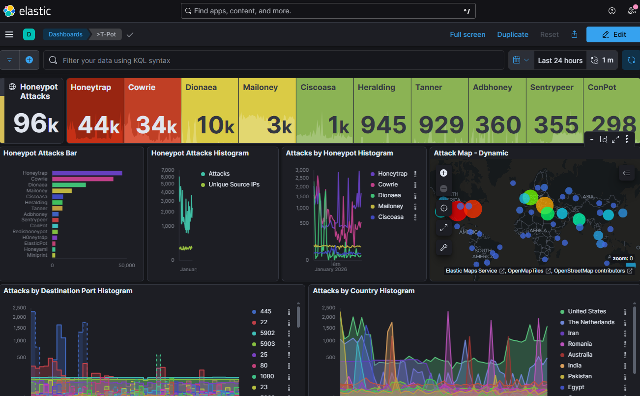
画面を見てみると若干変更がなされているようです。
インストールの仕方などは、以前とほぼ変更がないようなので、今回は省略します。
ちなみに2026年1月分からのブログは、このDebian13で構築したT-Potによるものを使っています。
ただ、現在のパソコンの構成だと、50日以上のT-Pot履歴が残せないようなので、次更新するときはサーバーの更新をできればなぁと考えています。
メモリの高騰が落ち着いていればいいなぁ。

その他
ハニーポットの構築4(T-Pot24.04:インストール)Bulding the Honeypot(by Debian12)
ハニーポットの構築3(T-Pot:インストール)Bulding the Honeypot3(by Debian12)
ハニーポットの構築2(T-Pot:インストール)Bulding the Honeypot2
ハニーポットの構築(T-Pot:インストール with RaspberryPi)Building the Honeypot


コメント