今月のアクセス数上位ポート

今月は400万件でした。
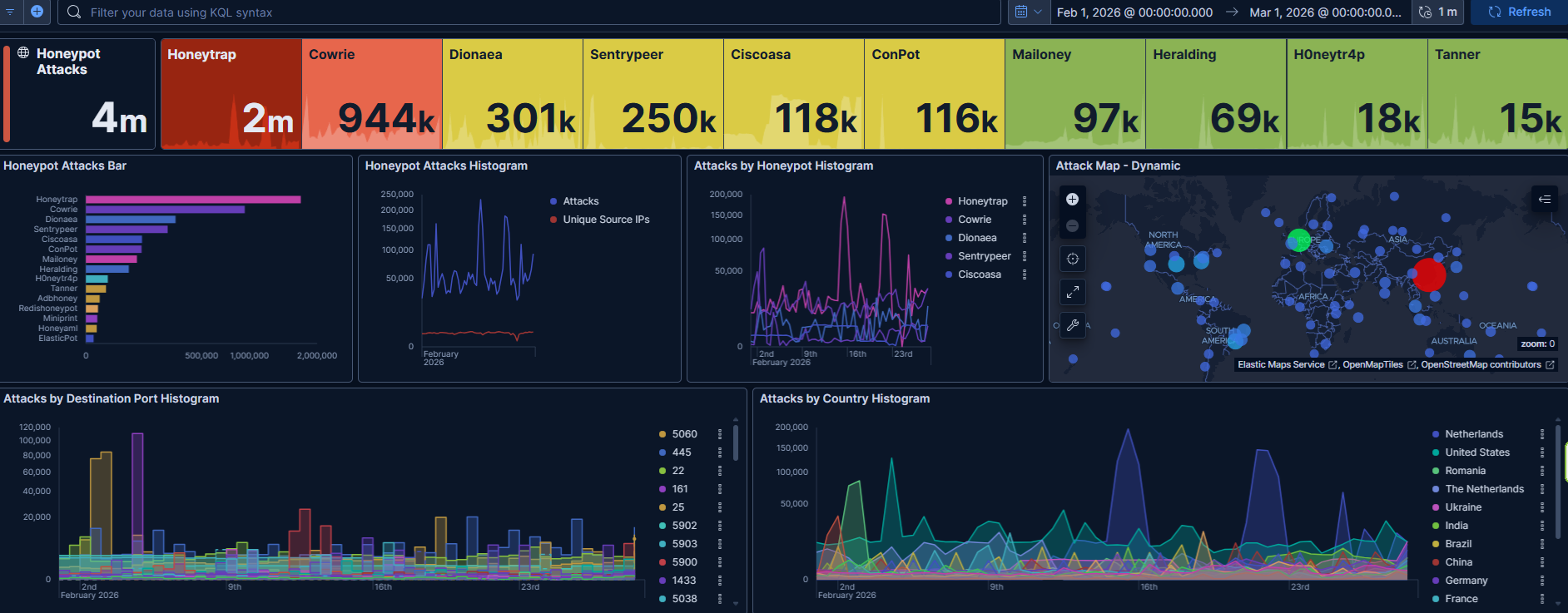
アクセス数上位ポート ①5060(SIP) ②445(SMB) ③22(SSH) ④161(SNMP) ⑤25(SMTP)
今週は161番ポートへのアクセスが増えました。先月は10位以内にも入っていませんでしたが、急増です。










今月のアクセス数上位国


アクセス数上位国 ①アメリカ(161) ②ルーマニア(5060) ③オランダ(22) ④インド(445) ⑤ウクライナ(25)
なんだかオランダが「Nethelands」と「The Netherlands」に分かれていてびっくりです。
今月はアメリカの161番ポートへのアクセスが目立ちました。そして昨月に引き続き5900番台のアクセスも多くそれらで7割程度を占めています。
今月の攻撃IDパスワード

| ユーザ名(top500) | 試行数 | パスワード(top500) | 試行数 |
| root admin user ubuntu oracle postgres test git guest mysql ubnt administrator dell 345gs5662d34 hadoop debian server backup centos pi sol elastic dspace elasticsearch daemon docker lenovo es developer ftpuser sa dev morteza ftp solana nginx vyos huawei 0 ec2-user ansible solv ftptest www apache zabbix deploy redis n8n odoo nagios cloud (空白) newuser claude test1 grid seki testuser jenkins amir GET / HTTP/1.1 tomcat master operator orangepi www-data support system Accept-Encoding: gzip student anonymous gerrit weblogic minecraft User-Agent:(後略) app root2 webmaster test2 Accept: / Test tempuser User-Agent:(後略) clouduser minima a client redhat test3 ftp1 timothy marek theta csgo validator publicuser socks exx node svn instrument fedora steam admin1 bot mongodb ahmed 1234 deployer user1 abc username test4 anthony cheeki db alex search AdminGPON frappe vps user123 ts3 nexus dmdba aaa squid ali wwwroot botuser login btf default vagrant 123 cron socks5 uftp ethereum emo vpn bob jira dbadmin nil kafka service testing kevin nutanix a2billinguser firedancer teamspeak lighthouse marketing sysadmin demo ftpadmin david jito 1 public sshd sync systemd web wpyan chris config devuser httpd linux manager moth3r telecomadmin x user01 usertest zhouh anna backend pul yuanwd admin2 anton eth nikita alan dany esuser github share asterisk ctf george idempiere jfedu1 sftp supervisor Admin administrador airflow db2fenc1 develop dl hduser john richard daniel elk opensips python soporte teste thomas usuario a1 asteriskuser d esearch etl gpadmin helpdesk installer miner Administrator aDmIn cc myuser qwe runner 123456 ADMin AdMIn AdmiN andrew bin elemental iksi openser rebecca adMIn adam aman blockchain jboss kamailio max newadmin ops pool redmine trader aDMIn alpha bot1 cyrus erpnext jp matrix nifi office osm plex sammy stream zookeeper GUeSt benjamin dixi guest1 info kim liuzhen magnus odoo17 sonar wangxin webadmin yealink GuesT aa ark belkinstyle butter fox gituser localhost log lucas mosquitto nobody prOXyUSer psybnc sam ssh tmp vmware zhongren1 zhongren123 Connection: keep-alive USR2 aDmiN admian alfred amandabackup andrea andreas arthur auto azureuser brad composer csserver cyber flow ftpuser2 gary gbase gitlab joggler kelly lupeng monitor mos mssql noah park peter pritchard raydium remote sh software spotlight superuser telnet temp user2 xbmc GuEsT abuse ahmad ana anders bitnami cf1c22 denis fernando gUESt game guEsT home iptv j joro k latitude library local ly opc postgre solr stef testftp tidb titu vic zhangyao 1111 12345 GUEsT GUeST ProXyUSER afk alec amine anderson andre apex appuser audi bmp cacti cp danny dbs devops dm dneo dst dummy eva filip g intranet jpg kelvin kiran mapr matt mh minerstat mostafa nina noc nominatim olga perl postgresql professor proxYUsEr pz qwer ranga repo rosa sdbadmin shyunchen123 trading ts2 wangyb GuEst PRoXyUsER PrOXyUseR ankur anmol b2 bpadmin dani dstserver fahmi ftpuser1 gUEst gold grafana green gueST gueSt hades henkel jack kali logs m madhuri maud no pROXyUsEr pRoxyUSeR pRoxyuSER pds pedro proxYUSer proxyUSer proxyuSER raj_ops sharon spark sshadmin sss stack try tuan tunnel webadm webuser weewx xfusion yellow zb 12345678 PROxyUSEr PRoXYuseR PRoxYuSER PRoxyUsEr PRoxyUser USER ams arkserver backupuser cloudera cuda8 db2inst1 degen eduardo fansheng giorgio mailuser open pRoxYUsER prOXYUSER prOXYuser ps router sqladmin stradal teSt | 57321 14224 9289 7364 6808 6552 6527 2893 1892 1759 1517 1412 1363 1347 1243 1042 1038 917 899 897 853 790 684 656 611 607 597 575 567 558 546 539 524 521 512 484 473 465 446 432 428 423 419 419 408 396 394 381 373 366 346 324 321 320 315 311 292 288 267 257 238 237 234 225 223 221 214 210 201 200 199 190 183 176 167 165 160 153 142 141 137 134 129 126 126 125 118 117 113 112 104 104 103 103 98 98 96 95 92 91 91 90 87 86 82 80 79 78 77 77 76 74 70 69 68 68 66 65 65 64 64 64 63 60 58 56 55 55 54 54 51 51 49 48 47 46 46 46 45 44 43 43 42 42 41 41 39 37 37 36 36 35 35 35 34 34 34 33 33 32 32 31 31 31 31 31 31 31 30 30 30 30 30 30 30 30 30 29 29 29 28 28 28 28 27 27 27 27 26 26 26 26 26 25 25 25 25 25 25 25 24 24 24 24 24 24 24 24 24 23 23 23 23 23 23 23 23 22 22 22 22 22 22 22 22 22 21 21 21 21 21 21 20 20 20 20 20 20 20 20 20 20 19 19 19 19 19 19 19 19 19 19 19 19 18 18 18 18 18 18 18 18 18 18 18 18 18 18 17 17 17 17 17 17 17 17 17 17 17 17 17 16 16 16 16 16 16 16 16 16 16 16 16 16 16 16 16 16 16 16 16 15 15 15 15 15 15 15 15 15 15 15 15 15 15 15 15 15 15 15 15 15 15 15 15 15 15 15 15 15 15 15 15 15 15 15 15 15 15 15 15 14 14 14 14 14 14 14 14 14 14 14 14 14 14 14 14 14 14 14 14 14 14 14 14 14 14 14 14 14 14 13 13 13 13 13 13 13 13 13 13 13 13 13 13 13 13 13 13 13 13 13 13 13 13 13 13 13 13 13 13 13 13 13 13 13 13 13 13 13 13 13 13 13 13 13 13 13 13 13 13 13 13 13 12 12 12 12 12 12 12 12 12 12 12 12 12 12 12 12 12 12 12 12 12 12 12 12 12 12 12 12 12 12 12 12 12 12 12 12 12 12 12 12 12 12 12 12 12 12 12 12 12 11 11 11 11 11 11 11 11 11 11 11 11 11 11 11 11 11 11 11 11 11 11 11 11 11 11 11 | 123456 password 12345678 P@ssw0rd 12345 (空白) 123 1234 123123 admin 123456789 qwerty root 111111 passw0rd Aa123456 ubuntu 654321 3245gs5662d34 admin123 345gs5662d34 root123 1q2w3e4r 1234567 test password1 oracle admin@123 user 123qwe postgres welcome 1234567890 letmein 0 1 root@123 test123 Password wasd git 321 0 user@123 test@123 abc123 oracle@123 ubuntu@123 postgres@123 123qwerty 12 Dell@123 vyos 4321 54321 dell123 dell@123 p@ssw0rd 123321 server ubuntu123 123abc user123 1qaz2wsx oracle123 Host: 1(IP address):23 postgres123 solana Passw0rd pass123 toor abc@123 default pass Lenovo123 lenovo@123 git@123 huawei@123 rootroot dell Dell123 huawei123 Lenovo@123 Abc@123 lenovo123 password123 seki123456 qwerty123 mysql P@ssw0rd123 guest changeme administrator Welcome@123 Huawei@123 sol qwer1234 welcome@123 1234qwer administrator123 orangepi server@123 Accept: / admin1 adminadmin q1w2e3r4 nagios Admin123 centos 1q2w3e git123 passwd qwe123 888888 qwerty123456 21 1qaz@WSX pass1234 debian validator q1w2e3 n8n raspberry test321 claude123 1111 testuser passpass ubnt administrator@123 system Accept-Encoding: gzip, deflate huawei lenovo 321123 PASSWORD ftp root1 !@# Password1 Admin@123 test1 root1234 Connection: keep-alive abcd1234 alpine solv 123123123 666666 ftp1 apache elastic marek2025 timothy123 111 Pa$$w0rd theta P@ssword admin1234 elasticsearch docker hadoop Itsemoemo2025@Fuck@allPBX elasticsearch123 P@ssword123 qwertyui 555555 Csgo@123 root12 rootpass student a ansible elastic123 7777777 operator support 123456a node testtest ansible123 deploy backup r00t root321 useruser cloud server123 123456c fuk19600 www 123456b oracleoracle redis redis123 ubuntuubuntu grid123 09N1RCa1Hs31 Administrator123 M3gaP33! cloud123 cloud@123 elastic@123 elasticsearch@123 redis@123 ahmed ansible@123 grid grid@123 pa55w0rd Administrator@123 Bmw_20!_^ !@#$% dev !@#$%^&* LeitboGi0ro killallwogs123132 redhat ALC#FGU port=5433 root123456 test2 anthony123 port=5432 qwertyuiop vps root12345 dragon tesTtest123a Root123 admin12 guest123 pa55word test3 testpass user1 weblogic Xpon@Olt9417# nPSpP4PBW0 root1234567 root12345678 zabbix anonymous123 root123456789 rootme hello root1234567890 Pa$w0rd 123456qw 987654321 Pa$word ethereum pa$w0rd port=5434 testing 321start P exxact@1 null 123456abc 1234abcd oracle1 centos123 Qwerty1 abc anonymous jito p4ssw0rd Huawei12#$ iloveyou adminroot database nginx Admin@9000 root!@# test1234 welcome1 !QAZ2wsx linux !@#$%^ jenkins mysql123 !root 123qweasd firedancer sshd zzXXcc jira web 88888888 P4ssw0rd ftpuser guest1 socks123 11111111 QQwwEE P4ssword ftp123 n8n@123 Pa55w0rd uftp admin12345 postgres1 qwerty12 123qwe!@# P@$word Pa55word admin#123 andrew fuckyou mynoob p4ssword P455word admin2024 anonymous@ data n0=acc3ss root#123 security ——fuck—— admin2026 adminpass ec2-user minecraft ubuntu1 1qazxsw2 Guest123 daemon dbadmin dspace ftptest odoo root2024 123.com AAssDD Test123 dspace1 dspace12 master tech temp tomcat User123 access client p@$word pi squid ssh Ahgf3487@rtjhskl854hd47893@#a4nC Voidsetdownload.so dspace123 eigenlayer rootadmin 112233 180.144.201.115 a1234567 aaa george guest@123 http minima root0000 rootpw userpass 0l0ctyQh243O63uD 121212 123pls123A! anton bot123 claude2026 click1 nginx123 root1111 root2222 root3333 root4444 rootaccess Password01 aa admin01 arris backup123 bot config jyb-2025 monitor pass@123 wpyan abcdefg daemon1 docker123 odoo123 pul root5555 root5678 root6666 root7777 root8888 root9999 user1234 12345qwe 123qwe123 Password123 guestpass nutanix/4u office secret sql sysadmin zhouh 0 0 11 1qaz!QAZ @ abc12345 abcdefgh backup12 db nikita port=5435 proxy stradal tester 102030 aaSSdd apache123 claude2026! eth git1 helpdesk https manager matrix port=15432 qazwsx12 root! root# root@ stage stake www123 yuanwd 1qaz2wsx3edc 1qq2w3e4r5t OkwKcECs8qJP2Z asdf1234 calvin daemon12 daemon123 debian123 dev123 killallwogs123132! root$ sol123 thomas 11223344 1q2w3e4r5t Administrator ZZxxCC a1 admin2 bin centos2026 developer developer1 elayer es frappe hadoop123 mysql1 qwe root% root& switch 0 987654321 12341234 123@@@ 1qaz@WSX3edc 72ca06 Abc@123456 Cordun1988@ Oracle123 P4$w0rd P4$word P@$$w0rd P@$w0rd ali asteriskftp claude d debian2026 docker2026 ec2-user123 es123 explorer fedora | 13194 4896 4690 4549 4021 3231 3102 2987 2822 2727 2405 2356 2147 1659 1635 1567 1522 1380 1352 1350 1348 1299 1280 1219 1130 1111 1002 992 952 910 892 870 818 783 767 739 712 632 594 578 526 522 508 494 490 487 480 477 471 469 468 466 466 458 458 457 457 447 436 427 418 409 399 393 390 376 375 339 331 330 321 319 319 316 310 309 308 308 307 306 305 305 304 301 301 292 283 281 272 258 255 252 250 247 240 236 235 233 226 224 222 217 212 207 204 187 186 185 184 182 182 181 178 175 175 173 171 166 165 165 164 162 162 162 161 146 146 144 143 142 142 141 141 137 131 126 126 124 123 123 120 120 119 118 114 112 112 111 108 108 105 104 102 102 101 101 101 100 99 99 98 98 97 97 96 95 93 93 93 91 91 90 90 90 88 88 88 87 86 86 83 83 82 82 79 79 78 78 77 77 77 76 76 76 75 75 74 73 73 73 73 73 73 73 73 72 72 72 72 72 71 70 69 69 67 66 66 66 64 64 64 64 63 63 61 60 59 58 58 57 57 57 57 57 57 56 56 55 55 55 55 55 54 54 54 53 53 52 51 51 51 51 50 50 50 49 49 49 49 48 48 48 47 46 46 46 46 46 45 45 44 44 44 43 43 43 43 42 42 41 41 41 40 40 40 40 40 39 39 38 38 38 38 38 37 37 36 36 36 35 35 34 34 34 33 33 33 33 33 33 33 33 32 32 32 32 32 32 32 31 31 31 31 31 31 31 30 30 30 30 30 30 30 30 29 29 29 29 29 29 29 29 29 28 28 28 28 28 28 28 27 27 27 27 27 26 26 26 26 26 26 26 26 26 26 26 25 25 25 25 25 25 25 25 25 25 25 25 25 24 24 24 24 24 24 24 24 24 24 24 23 23 23 23 23 23 23 23 23 23 23 23 22 22 22 22 22 22 22 22 22 22 21 21 21 21 21 21 21 21 21 21 21 21 21 21 20 20 20 20 20 20 20 20 20 20 20 20 20 20 20 20 20 20 20 19 19 19 19 19 19 19 19 19 19 19 19 19 18 18 18 18 18 18 18 18 18 18 18 18 18 18 18 18 18 18 18 17 17 17 17 17 17 17 17 17 17 17 17 17 17 17 17 17 17 17 17 17 17 17 |


コメント